SEO Competitor Analysis Checklist Template (Free PDF Download)

SEO Competitor Analysis Checklist Template (Free PDF Download)

In today’s competitive digital landscape, understanding your rivals’ SEO strategies is not just beneficial—it’s essential for survival and growth. As we approach 2025-2026, the SEO landscape continues to evolve with AI-powered search, voice queries, and changing user behaviors. A comprehensive SEO Competitor Analysis Checklist Template provides the framework you need to stay ahead of these changes and outperform your competition in search results.

Whether you’re a small business owner trying to gain visibility or an agency managing multiple clients, having a structured approach to competitor analysis saves time, reveals opportunities, and guides your strategy. This article provides a complete SEO Competitor Analysis Checklist Template that you can start using immediately.

SEO Competitor Analysis Checklist Template concept showing competitive landscape analysis and comparison insights.

Recommended Resource

Before diving into competitor analysis, it’s helpful to understand the fundamentals of SEO. Google’s official SEO Starter Guide provides essential knowledge that forms the foundation of effective competitor research.

Download Your Free SEO Competitor Analysis Template

Get our comprehensive SEO Competitor Analysis Checklist Template in PDF, Google Sheets, or Excel format.

What Is an SEO Competitor Analysis?

An SEO competitor analysis is the process of evaluating the search engine optimization strategies of websites that rank for your target keywords. This comprehensive examination helps you understand what your competitors are doing right, where they’re vulnerable, and how you can outrank them.

For small and medium-sized businesses (SMBs) and digital agencies, this analysis is particularly crucial because resources are limited. You can’t afford to waste time and money on strategies that don’t deliver results. A systematic SEO Competitor Analysis Checklist Template helps you focus on what truly matters in your industry.

There are two main types of SEO competitor analysis:

  1. Organic Competitor Analysis: Focuses on websites competing for the same keywords in organic search results across all locations.
  2. Local Competitor Analysis: Examines businesses competing for visibility in specific geographic areas, particularly important for brick-and-mortar businesses.

For example, a national e-commerce store selling fitness equipment would analyze organic competitors across the country, while a local gym in Auckland would focus on local competitors within their service area. The SEO Competitor Analysis Checklist Template provided in this article covers both scenarios.

Why You Need a Competitor SEO Analysis Checklist

Implementing a structured SEO Competitor Analysis Checklist Template offers numerous advantages that directly impact your bottom line:

Saves Time: Instead of randomly analyzing competitors, a checklist provides a systematic approach, ensuring you don’t miss critical elements while avoiding unnecessary work.
Shows Ranking Gaps: By comparing your keyword rankings against competitors, you identify terms where they rank but you don’t, revealing immediate opportunities.
Reveals Keyword Opportunities: Analysis uncovers valuable keywords your competitors are targeting that you may have overlooked.
Helps Plan Content Strategy: Understanding what content performs well for competitors guides your own content creation, helping you create something better.
Improves ROI: By focusing on proven strategies and avoiding ineffective tactics, your SEO efforts generate better returns.
Converts into a Lead Magnet: A well-designed checklist template can be offered as a free download to capture email addresses and generate leads.
With SEO Competitor Analysis Without SEO Competitor Analysis
Strategic keyword targeting based on competitor weaknesses Random keyword selection based on assumptions
Content that addresses gaps in competitor offerings Generic content that fails to differentiate
Backlink acquisition from sources that work in your industry Wasted efforts on ineffective link building tactics
Technical optimizations that match or exceed competitors Technical issues that hurt rankings go unnoticed
Measurable improvement in rankings and traffic Stagnant or declining search visibility

How to Use This SEO Competitor Analysis Template (Step by Step)

Our SEO Competitor Analysis Checklist Template is designed to be comprehensive yet user-friendly. It breaks down the complex process of competitor analysis into manageable steps that anyone—from SEO beginners to experienced professionals—can follow.

The template consists of several key sections:

Keyword Gap Analysis

This section helps you identify keywords that your competitors rank for but you don’t. It includes fields for keyword volume, difficulty, and current ranking positions. Using our Keyword Research Guide in conjunction with this section will maximize your results.

Backlink Gap Analysis

Here you’ll track referring domains that link to your competitors but not to you. This section includes domain authority metrics, anchor text analysis, and link quality assessment. The SEO Competitor Analysis Checklist Template makes it easy to prioritize link building opportunities.

Content Gap Analysis

This section helps you identify content topics that perform well for competitors but are missing from your site. It includes content type, format, length, and performance metrics. This is particularly valuable when developing your content calendar.

Competitor SERP Overview

Track how competitors appear in search results for your target keywords. This includes featured snippets, local pack appearances, and other SERP features. Understanding these patterns helps you optimize for maximum visibility.

SEO Competitor Analysis Checklist Template screenshot showing different sections and competitive landscape analysis fields

Each section of the SEO Competitor Analysis Checklist Template includes detailed instructions, examples, and auto-scoring to help you prioritize your efforts. The template is color-coded to quickly identify strengths, weaknesses, and opportunities.

Step-by-Step SEO Competitor Analysis Checklist

1. Identify Your Real SEO Competitors

Before analyzing competitors, you must first identify who they actually are. There are several types of competitors to consider:

  • Direct Business Competitors: Companies offering the same products/services to the same audience.
  • Content Competitors: Websites ranking for your target keywords, even if they don’t compete directly in business.
  • Emerging Competitors: New players gaining traction in your space.
  • Local Competitors: Businesses targeting the same geographic area (if applicable).

To find your real SEO competitors:

  1. Google Your Target Keywords: Search for your most important keywords and note the top-ranking domains.
  2. Use SEO Tools: Tools like Ahrefs, Semrush, or Moz offer competitor discovery features based on overlapping keywords.
  3. Analyze Your Referral Traffic: Check your analytics to see which competitors are mentioned alongside your brand.
  4. Ask Your Customers: Survey customers about which other businesses they considered before choosing you.

Our SEO Competitor Analysis Checklist Template includes a competitor identification worksheet to help you organize this information and prioritize which competitors to analyze first.

Screenshot showing how to identify competitors using Ahrefs or Semrush for SEO competitor analysis

Recommended Resource

For a comprehensive understanding of competitor analysis strategies, check out Ahrefs’ Competitor Analysis Guide which provides detailed methodologies for identifying and analyzing your true SEO competitors.

2. Analyze Competitor Keywords

Keyword analysis is the foundation of any SEO strategy. Understanding which keywords drive traffic to your competitors’ websites reveals opportunities for your own site.

When analyzing competitor keywords, focus on:

  • Top Keywords: Identify the keywords that bring the most traffic to your competitors.
  • Keyword Difficulty: Assess how challenging it would be to rank for these keywords.
  • Search Intent: Determine what users are looking for when searching these keywords (informational, navigational, commercial, transactional).
  • Keyword Gaps: Find keywords that competitors rank for but you don’t.

The SEO Competitor Analysis Checklist Template provides a structured approach to this analysis, with fields to record keyword metrics and prioritize opportunities.

For example, if you’re a digital marketing agency, you might discover that a competitor ranks for “small business SEO packages” with a monthly search volume of 800 and a difficulty of 35. If you don’t currently rank for this term, it represents a clear opportunity.

Keyword Gap Analysis Chart showing competitor keyword comparison
Keyword Search Volume Difficulty Competitor Rank Your Rank Opportunity Score
small business SEO packages 800 35 #3 High
local SEO services 1,200 42 #5 #18 Medium
SEO audit cost 650 28 #2 #7 Medium

For more detailed keyword research, check out our Keyword Research Guide or read our KWFinder Review for tool recommendations.

Recommended Resource

To effectively identify keyword gaps, Semrush’s Keyword Gap Tool provides a comprehensive way to compare your keyword profile against competitors and uncover untapped opportunities.

3. Analyze Competitor Content Strategy

Content is the vehicle that carries your keywords to your audience. Analyzing competitors’ content strategies reveals what resonates with your shared audience.

When examining competitor content, evaluate:

  • Best Performing Pages: Identify which pages drive the most organic traffic and engagement.
  • Topic Clusters: Look for groups of related content that demonstrate topical authority.
  • Content Depth: Assess how thoroughly competitors cover topics (word count, media elements, etc.).
  • Content Freshness: Note how frequently competitors update content and publish new material.

The SEO Competitor Analysis Checklist Template includes a content analysis worksheet to track these elements and identify gaps in your own content strategy.

For example, you might discover that a competitor’s comprehensive guide to “Local SEO for Small Businesses” (3,200 words, published 6 months ago, updated monthly) ranks for 47 keywords and drives 1,800 monthly organic visits. This suggests that creating an even more comprehensive guide could be a valuable content opportunity.

Content Performance Comparison showing competitor content analysis
Screenshot showing competitor content analysis for SEO Competitor Analysis Checklist Template

Recommended Resource

Ahrefs’ Content Gap Analysis Guide provides detailed instructions on how to identify content opportunities by analyzing what your competitors rank for that you don’t.

4. Analyze On-Page SEO Factors

On-page SEO elements determine how search engines understand and rank individual pages. Analyzing these factors in competitor pages reveals optimization opportunities for your own content.

The on-page SEO checklist in our SEO Competitor Analysis Checklist Template includes:

  • Title Tags and H1s: How competitors structure their page titles and headings.
  • Meta Descriptions: How they entice clicks from search results.
  • Internal Links: How they distribute authority across their site.
  • Keyword Usage: How and where they place target keywords.
  • Page Speed: How quickly their pages load.
  • Schema Markup: How they enhance search result appearance with structured data.

For example, you might notice that top-ranking pages for your target keyword consistently include the exact keyword in the title tag, use question-based H2s, and implement FAQ schema markup. These insights can directly inform your own on-page optimization strategy.

For a more comprehensive approach to on-page optimization, check out our Advanced SEO Audit Checklist.

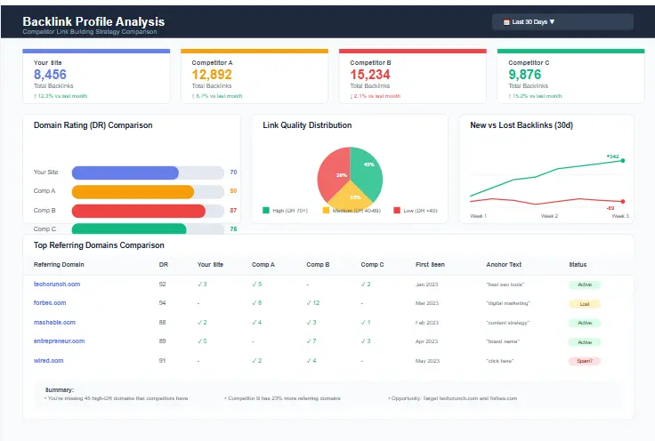
5. Analyze Competitor Backlinks

Backlinks remain one of the most important ranking factors. Analyzing competitors’ link profiles helps you understand their authority and identify link building opportunities.

When examining competitor backlinks, focus on:

  • Domain Authority/Rating: Compare the overall authority of competing domains.
  • Link Sources: Identify which websites link to your competitors.
  • Anchor Texts: Analyze how competitors optimize anchor text.
  • Lost/New Links: Track recent link changes to identify trends.

The SEO Competitor Analysis Checklist Template includes a backlink gap analysis table to help you prioritize link building opportunities based on competitor success.

Backlink Profile Analysis showing competitor link comparison
Referring Domain Domain Authority Competitor Links Your Links Link Type Priority
industryblog.com 72 3 0 Editorial High
newsportal.org 68 2 0 Guest Post Medium
resourceguide.net 54 1 0 Directory Low

Recommended Resource

For effective link building strategies based on competitor analysis, Backlinko’s Link Building Guide provides proven techniques for acquiring high-quality backlinks that can help you outrank your competition.

6. Check Technical SEO Signals

Technical SEO determines how easily search engines can crawl, index, and understand your website. Analyzing technical elements in competitor sites helps you identify baseline requirements and potential advantages.

The technical SEO checklist in our SEO Competitor Analysis Checklist Template includes:

  • Crawlability: How easily search engines can access and navigate the site.
  • Indexing: How many pages are indexed versus published.
  • Core Web Vitals: How the site performs on user experience metrics.
  • Mobile Usability: How well the site functions on mobile devices.

For example, you might discover that all top-ranking competitors have mobile-friendly designs, HTTPS security, and Core Web Vitals scores in the “Good” range. This indicates these are baseline requirements for ranking in your industry.

Screenshot showing technical SEO analysis including site speed, crawling, and indexing issues

Recommended Resource

Google’s PageSpeed Insights tool allows you to analyze and compare the Core Web Vitals of your site against competitors, helping you identify technical performance opportunities.

7. Review Competitor Local SEO (If applicable)

For businesses targeting specific geographic areas, local SEO analysis is crucial. Understanding how competitors appear in local search results helps you optimize your own local presence.

When analyzing local SEO competitors, examine:

  • Google Business Profile: How competitors optimize their GBP listings.
  • Reviews: Quantity, quality, and sentiment of competitor reviews.
  • Local Keywords: How they target location-specific terms.
  • Local Citation Profile: Where they’re listed in local directories.

The SEO Competitor Analysis Checklist Template includes a local SEO analysis worksheet to track these elements. For more detailed guidance on local keyword research, check out our Local Keyword Research Guide.

Screenshot showing local SEO competitor analysis for Google Business Profile and map rankings

Free SEO Competitor Analysis Template (Downloadable PDF + Google Sheet)

Our comprehensive SEO Competitor Analysis Checklist Template is designed to streamline your competitive research process and deliver actionable insights. This template is the result of years of SEO experience and incorporates best practices from leading digital marketing agencies.

Key Features of Our Template:

  • Fully Editable: Available in PDF, Google Sheets, and Excel formats to suit your workflow.
  • Beginner-Friendly: Includes detailed instructions and examples for each section.
  • Comprehensive Checklists: Covers all aspects of competitor analysis from keywords to technical SEO.
  • Auto-Scoring: Built-in formulas calculate opportunity scores to help prioritize efforts.
  • Color-Coded: Visual indicators make it easy to identify strengths, weaknesses, and opportunities.
  • Customizable: Easily adapt the template to your specific industry and needs.

Download Your Free SEO Competitor Analysis Template

Get our comprehensive SEO Competitor Analysis Checklist Template in PDF, Google Sheets, or Excel format.

Using this SEO Competitor Analysis Checklist Template will save you hours of research time while ensuring you don’t miss critical elements of your competitors’ strategies. The structured approach helps you organize data, identify patterns, and make informed decisions about your own SEO efforts.

How to Fill Out the Competitor Analysis Checklist (With Example)

To illustrate how to use the SEO Competitor Analysis Checklist Template, let’s walk through an example using “ABC Plumbing, New Zealand” as our sample business.

Sample Competitor Identification

First, we identify ABC Plumbing’s main SEO competitors in the Auckland region:

Competitor Type Market Overlap Priority
Auckland Plumbing Co. Direct Business 85% High
NZ Emergency Plumbers Direct Business 70% High
Plumbing Tips Blog Content 40% Medium

Sample Keyword Gap Analysis

Next, we analyze keywords that competitors rank for but ABC Plumbing doesn’t:

Keyword Search Volume Difficulty Auckland Plumbing Rank NZ Emergency Rank ABC Plumbing Rank Opportunity
emergency plumber auckland 450 38 #2 #1 High
hot water cylinder repair 320 32 #5 #3 #18 Medium
blocked drain services 280 35 #4 #12 Medium

Sample Backlink Gap Analysis

We then identify referring domains that link to competitors but not to ABC Plumbing:

Referring Domain Domain Authority Auckland Plumbing Links NZ Emergency Links ABC Plumbing Links Priority
aucklandnz.com 65 2 1 0 High
homestars.nz 58 4 3 0 High
buildmagazine.co.nz 52 1 0 0 Medium

Sample Content Gap Analysis

Finally, we identify content opportunities based on competitor performance:

Content Topic Competitor Traffic Keywords Word Count ABC Plumbing Content Opportunity
Plumbing Maintenance Guide Auckland Plumbing 650/mo 24 2,400 None High
Water Heater Comparison NZ Emergency 420/mo 18 1,800 Basic (800 words) Medium
Emergency Plumbing Tips Plumbing Tips Blog 380/mo 15 1,500 None Medium

Sample Scoring

Based on this analysis, the SEO Competitor Analysis Checklist Template would generate opportunity scores for each area:

  • Keyword Opportunities: 85/100 (High potential in emergency services)
  • Content Opportunities: 78/100 (Clear gaps in educational content)
  • Backlink Opportunities: 72/100 (Several high-authority domains missing)
  • Technical SEO: 65/100 (Some improvements needed in site speed)
  • Local SEO: 68/100 (Opportunities in Google Business Profile optimization)

This scoring helps ABC Plumbing prioritize their SEO efforts, focusing first on keyword and content opportunities before addressing technical and local SEO improvements.

Competitor Analysis Tools You Can Use (Free + Paid)

While our SEO Competitor Analysis Checklist Template provides the framework, various tools can help you gather the necessary data more efficiently. Here’s a breakdown of useful tools for competitor analysis:

Free Tools

Google Search

The simplest way to identify competitors and analyze their SERP presence. Use incognito mode to avoid personalized results. Great for understanding how competitors appear in search results and what SERP features they capture.

Google Sheets

Perfect for organizing competitor data and tracking changes over time. Our SEO Competitor Analysis Checklist Template is available in Google Sheets format for easy collaboration and automatic calculations.

Google Trends

Compare search interest between your brand and competitors over time. Useful for identifying seasonal trends and emerging competitors gaining traction.

Recommended Resource

Google Trends is an invaluable free tool for comparing search interest between your brand and competitors over time, helping you identify seasonal patterns and emerging trends in your industry.

Ahrefs Free Tools

Ahrefs offers several free tools including Backlink Checker, Keyword Generator, and Website Authority Checker. These provide limited but valuable insights into competitor strategies.

Ubersuggest

Neil Patel’s tool offers limited free daily searches for keyword analysis, backlink data, and content ideas. Great for basic competitor research on a budget. For a detailed walkthrough, check out our Ubersuggest Competitor Analysis Guide.

SEO Minion

A browser extension that provides on-page SEO analysis, SERP preview, and other useful features for quick competitor checks.

Paid Tools

SEO Analysis Tools Dashboard showing various competitor research platforms

Ahrefs

Comprehensive SEO suite with excellent competitor analysis features including Content Gap, Keyword Gap, and Link Intersect tools. Particularly strong in backlink analysis.

Semrush

All-in-one marketing toolkit with powerful competitor research features including Market Explorer, Keyword Strategy Builder, and SEO Content Template. Excellent for both organic and paid competitor analysis.

Screaming Frog

Technical SEO crawler that allows you to analyze competitor sites for technical issues, on-page optimization, and content structure. Essential for in-depth technical competitor analysis.

Recommended Resource

Screaming Frog’s SEO Spider is a powerful technical SEO tool that allows you to crawl competitor websites and analyze their technical structure, content, and on-page optimization in detail.

Surfer SEO

Content optimization tool that analyzes top-ranking pages for your target keywords and provides detailed recommendations for on-page optimization. Great for understanding why competitor content ranks well.

Moz

Established SEO toolset with strong competitor analysis features including Keyword Explorer, Link Explorer, and Domain Analysis. Particularly useful for domain authority comparisons.

Recommended Resource

Moz’s Competitive Research Guide provides a comprehensive framework for analyzing competitors and turning insights into actionable SEO strategies.

When selecting tools, consider your budget, specific needs, and technical expertise. A combination of free and paid tools often provides the best balance of cost and functionality for most SMBs and agencies.

Recommended Resource

For a comprehensive understanding of competitor analysis methodologies, Semrush’s Competitor SEO Guide provides detailed strategies for analyzing every aspect of your competitors’ digital presence.

Common Mistakes to Avoid in Competitor SEO Research

Even with a comprehensive SEO Competitor Analysis Checklist Template, it’s easy to fall into common traps that undermine your competitive research efforts. Here are mistakes to avoid:

Copying Content Blindly: Simply replicating what competitors do without understanding why it works for them. Instead, analyze the underlying strategy and adapt it to your unique value proposition.
Analyzing Wrong Competitors: Focusing on big brands that aren’t true competitors or missing emerging competitors in your space. Use our SEO Competitor Analysis Checklist Template to identify the right competitors for your specific market.
Using Wrong Metrics: Focusing on vanity metrics like total traffic without considering relevance or conversion potential. Prioritize metrics that align with your business goals.
Not Checking Search Intent: Targeting keywords without understanding what users actually want when searching them. Always analyze the SERP to understand intent before targeting keywords.
Ignoring New Competitors: Focusing only on established competitors while missing new entrants gaining traction. Set up alerts to monitor for new players in your space.
Not Tracking Results: Conducting analysis once without implementing changes or measuring results. Use our SEO Competitor Analysis Checklist Template to track progress over time.

By avoiding these common pitfalls, you’ll ensure your competitor analysis delivers actionable insights that drive real results for your business.

Competitor SEO Analysis FAQ

What is the best free competitor analysis tool?

While no single free tool provides comprehensive competitor analysis, a combination of Google Search, Google Sheets, and free versions of tools like Ahrefs Backlink Checker can provide valuable insights. Our SEO Competitor Analysis Checklist Template is designed to work with these free tools to structure your analysis effectively.

How do beginners do competitor SEO?

Beginners should start with our SEO Competitor Analysis Checklist Template which provides step-by-step instructions. Focus first on identifying the right competitors, then analyze their keywords and content using free tools before progressing to more advanced analysis of backlinks and technical factors.

How often should I analyze competitors?

For most industries, a comprehensive competitor analysis quarterly is sufficient, with monthly monitoring of key metrics like rankings and traffic. Fast-changing industries may require more frequent analysis. Use our SEO Competitor Analysis Checklist Template to track changes over time.

What data matters most in competitor analysis?

The most important data depends on your goals, but generally includes keyword gaps, content performance, backlink profiles, and technical SEO factors. Our SEO Competitor Analysis Checklist Template prioritizes these elements based on their impact on rankings and traffic.

How many competitors should I analyze?

Focus on 3-5 primary competitors that directly compete for your target keywords and audience. Analyzing too many competitors can be overwhelming and dilute your focus. Our SEO Competitor Analysis Checklist Template helps you prioritize competitors based on market overlap and threat level.

Download Your Free SEO Competitor Analysis Checklist PDF

Ready to gain a competitive edge in search results? Our comprehensive SEO Competitor Analysis Checklist Template provides the structure you need to analyze competitors effectively and develop a winning SEO strategy.

Get Your Free SEO Competitor Analysis Template

Download our comprehensive template in your preferred format:

Our SEO Competitor Analysis Checklist Template has helped hundreds of businesses and agencies:

  • Identify valuable keyword opportunities they were missing
  • Discover content gaps that drove significant traffic increases
  • Find high-authority backlink sources that boosted rankings
  • Uncover technical issues that were holding back their performance
  • Develop data-driven SEO strategies that outperformed competitors

Don’t fly blind in your SEO efforts. Download our SEO Competitor Analysis Checklist Template today and start making informed decisions that drive results.

Final Thoughts

In the ever-evolving world of search engine optimization, competitive intelligence is not a luxury—it’s a necessity. A systematic approach to competitor analysis, guided by our SEO Competitor Analysis Checklist Template, provides the insights you need to make strategic decisions and allocate resources effectively.

Remember that competitor analysis is not about copying what others do—it’s about understanding the landscape, identifying opportunities, and developing a unique approach that sets you apart. Use the insights from your analysis to create content that’s better, build links that are more valuable, and optimize your site more effectively than anyone else in your space.

As we approach 2025-2026, the SEO landscape will continue to evolve with new technologies and changing user behaviors. Regular competitor analysis ensures you stay ahead of these changes and maintain your competitive edge.

Download our SEO Competitor Analysis Checklist Template today and take the first step toward a more strategic, data-driven approach to SEO. Your competitors won’t know what hit them.

Download Your Free SEO Competitor Analysis Template

Get our comprehensive SEO Competitor Analysis Checklist Template in PDF, Google Sheets, or Excel format.